Регулятор температуры для отливки прессформы плашки автоматической
Характер продукции регулятора температуры:
• Температура управлением P.I.D, ошибка разнице в температуры 0,1 градуса, время температуры постоянного, высокая эффективность, энергосберегающая
• Экран LCD сразу показывает измеренную температуру и установил температуру
• Внутреннее применение нержавеющей стали, коррозионностойкое, высокое давление взрывозащищенное, длинная температура, высокая тепловая эффективность
• Насос высококачественных и высокой эффективности, который может приспособиться к требованиям к контроля температуры различных прессформ
• Красивое возникновение, спасительный космос
Система безопасности регулятора температуры:
• Вытыхание начала автоматическое
• Охлаждать выключения автоматический
• Предохранение от перегрузки насоса
• Перегревая защита
• Предохранение от отказа участка
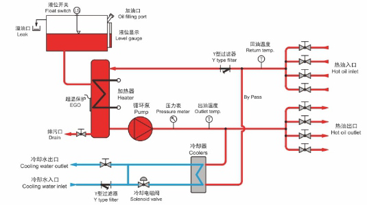
Диаграмма принципа деятельности регулятора температуры

Параметр регулятора температуры технический

Регулятор температуры

Условия & условия регулятора температуры
1. Тренировка и обслуживания регулятора температуры
1) Инструкция установки поля
2) Отладка поля оборудования и пробный запуск если требуется покупателя согласно правилу.
3) Тренировка на полевой операции и обслуживании для персонала клиента.
4) Обеспечьте техническое обслуживание консультации на долгосрочное основание.
2. Установка и отладка регулятора температуры
Когда машина приезжает на место, клиент должен установить его на соотвествующее положение согласно спецификациям обеспеченным поставщиком; и после этого поставщик должен отправить своим инженерам в место если требование одобрило, то для того чтобы проинструктировать клиент о пробном запуске и отладке. Клиент должен обеспечить необходимые условия для пробного запуска и обеспечить материалы для пробного запуска, и должен решить условия обработки в пробном запуске с рассмотрением мнений поставщика.
1) Цена покрывает пре-поручать машинного оборудования перед пересылкой на месте продавца. Продавец обязан испытать характеристику рабочое машинного оборудования.
2) Покупатель обязан обеспечить соответствующие космос, инструменты и силу человека для поручать заказа.
3) Эта цена делает не включенные комиссия и установка в фабрику покупателя.
3. Оценка регулятора температуры
1) Вышеупомянутая цитата действительные в течение 30 дней сосчитанная от даты выпуска цитаты.
2) Цена и конфигурация машинного оборудования должны быть уточнены и подтвержены продавцом в случае что цитата за периодом ценности.
3) Вышеупомянутая цитата основана на экс- работах. Транспорт моря и деревянная упаковка случая исключены.
4) Цена не покрывает цену испытывать материал. Испытывая материал будет поставлен покупателем. Или продавец купит материал как спрошено покупателем по цене покупателя.
5) Цена не включает цену поручать на месте покупателя.
Продавец резервирует право доработать спецификацию и дизайн машины для увеличения качества продукции.
4. Условия платежа регулятора температуры
1) T/T и L/C (невозвратные, по предъявлении) оба приемлемы.
2) 35% из полной стоимости контракта должно быть оплачено заранее, баланс 65% полного значения быть оплаченным перед грузить на фабрике продавца.
5. Срок доставки регулятора температуры
1) Когда контракт будет действительным, машина должна быть поставлена в течение 60 дней с получения платы авансом. И оборудование находится в нормальном функционировании после отлаживать не позднее 2 недели после прибытия.
2) Во время продукции, при условии, что покупатель спрашивает для того чтобы доработать спецификацию заказа, покупатель сообщит продавца этого изменения в написанной форме. На получении извещения, продавец закавычит к покупателю цену этого изменения и сообщит покупателя любой возможной задержки должной к этому изменению.
6. Обязанность отлаживать регулятора температуры
Покупатель оплачивает для билета на самолет туда и обратно за рубежом и еды и размещещния страны покупателя во время отладки. И зарплата техников должна быть оплачена клиентом (80USD/day).
7. Статья гарантии регулятора температуры
1) Гарантия 1 год (исключая человеческого фактора и нося частей).
2) Под свойственными условиями труда, 12 месяца от даты завершения поручать на месте покупателя, и должны находиться не позднее не позднее 14 месяца от выдавая даты накладной.